How to analyze historical website traffic, keyword trends, ranking & AI search performance shifts with SE Ranking
As an SEO specialist, I rely on historical SEO data to understand market trends, keyword and AI prompt performance, competitive shifts, and more. It gives me the context I need to make smart, data-driven decisions moving forward.
That’s why I value SE Ranking’s robust historical data features. The platform gives me everything I need to analyze the past and plan for the future. Particularly, SE Ranking offers the following:
- Historical data on organic and paid website traffic, keyword and prompt performance, brand mentions and links in AI Overviews: This is available in Competitive and Keyword Research tools, and for any month back to February 2020.
- Historical data on backlinks and referring domains: This data is provided within the Backlink Checker tool.
- Historical data for position shifts in traditional and AI search, technical health, and added competitors: These insights are available within your SE Ranking projects starting from the baseline date (the day the project was created).
Now, let’s see who can access historical data and where to look for it.
Who can access historical data
Historical data for SE Ranking projects is available in all pricing plans, while historical traffic analytics for Competitive and Keyword Research tools is included in SE Ranking’s Pro and Business subscriptions. With the Pro subscription, you can see historical data for the previous three months. With the Business pricing plan, you can see historical data for any available month.
The number of reports you can get and the number of results each report contains also vary depending on your subscription. With Pro, you can get 5,000 reports daily with 50,000 results per report. With Business, you get 10,000 reports per day with 100,000 results per report.
How to access historical data
Depending on the historical data you want to review, you must follow different procedures. I’ll go over each in detail below.
Historical data within SE Ranking’s research tools
You can find historical traffic and AI search performance data, as well as SEO data on keywords, SERP changes, and backlinks in the Competitive Research, Keyword Research, and Backlink Checker tools.
Domain traffic data
Everything is pretty straightforward here: enter a domain into the Competitive Research Tool, select the country, and click Analyze.
By default, you’ll see how much traffic this domain has been driving in both organic and paid search as well as its link presence and mentions in AI answers in the current month. Our AI-powered algorithm estimates monthly traffic by analyzing keyword positions, search volume, and CTR.
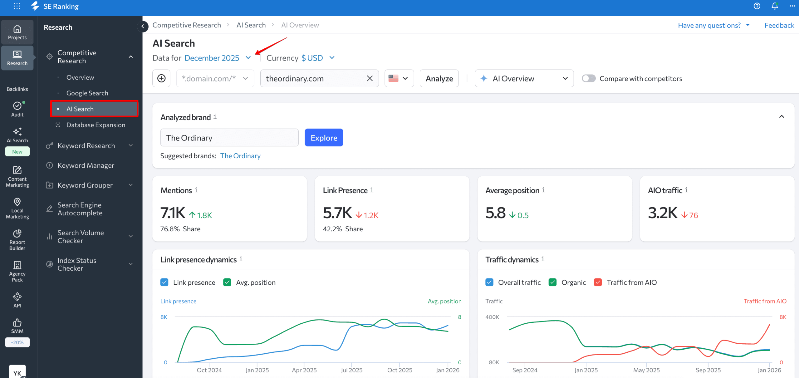
And if you click on the date, you can view any domain’s traffic sources (organic, paid), rankings, AI brand mentions and links in Google AIOs for any previous month going back to February 2020.

Please note that all data jumps and drops are shown in comparison to the previous month. So, if you select to view data for January 2026, our website traffic checker will compare it to December 2025.
If you want to check how the analyzed website performed in AI search over time, particularly in Google AI Overviews, go to the AI Search tab and choose the date. The report will show you the dynamics on brand mentions, link presence, average position, and traffic from AIOs.

Keyword data
The same approach applies when accessing historical keyword data. Enter a keyword into the Keyword Research Tool for analysis, and then choose the date you’re interested in. Once this is done, all tabs within the tool will display information for the set month.

You should also consider using the Organic SERP History tab within the Keyword Research Tool. It offers another piece of historical information that you may find useful.

Here you can conveniently analyze historical keyword rankings by performing a month-by-month analysis of the ranking dynamics of the websites ranking among the top 100 search results, going back to February 2020.
Backlink data
If you want to get a closer look at the domain’s backlinks and how they changed over time, enter the website into the Backlink Checker. This tool helps find all the backlinks of any domain. It also analyzes each one using over 15 parameters.
Once the analysis is over, you’ll see a detailed report on the website’s backlinks, referring domains, anchor tests, linked pages, etc.

The tool also shows the site/URL’s acquisition and loss history of referring domains and backlinks. Just set one of the following time periods:
- Past week
- Past month
- Past three months
- Past half of the year
- Past year
Historical data related to your project
Your SE Ranking project’s historical data is available starting from the date you created your project, added a competitor, a keyword, or a prompt, or ran your first website audit.
Website organic ranking history
To see historical rankings, choose your project from the drop-down menu, go to Rankings, and select Historical data, as shown in the screenshot below.

This report will reveal your website’s keyword position history. It also displays metrics like search volume, CPC, and traffic forecast.
You can choose to display different periods and metrics in the table by using the Columns button.

Website AI search historical data
If you want to see how your website performed in AI search over time, go to the AI Results Tracker and select Rankings as shown in the screenshot below.

Here, you can select your preferred AI models (AIOs, AI Mode, Gemini, Perplexity, or ChatGPT), choose dates or a specific period. The tool will show you how your mentions, links, positions, and sources changed within the timeframe. You’ll also see how the AI prompts you added for tracking performed.

Historical data for tracked project competitors
Adding competitors is one of the steps you’ll need to take when creating a project in SE Ranking. Depending on your plan, you can add from five to 20 competitors and monitor their performance next to your website.
To see historical data on the competitors you added, choose your project of interest from the drop-down menu. But this time, go to the My Competitors section and choose Added Competitors.

The Overall tab shows rankings for the competitors you added, which are organized by the search engines you added. You can choose the competitor whose ranking history you want to review, and then click on the position value, as shown in the screenshot below.

You’ll then be transferred to a detailed report on the selected competitor. This is where you can open the Historical data tab. You’ll see the competitor’s historical keyword rankings from the baseline date.
You can also access this report through the Detailed tab. This tab displays information on rankings for each competitor separately. Decide which competitor you want to check and then click on the Rankings icon next to it.

This will take you to the same detailed report for this competitor, where you can access and review historical rankings.
Historical data for AI search competitors
SE Ranking also shows brands and websites mentioned in AI answers for your tracked prompts. To see this data, go to the Competitors tab in AI Results Tracker and choose AI engine, prompt, and timeframe.

The tool will show you the following information with day-by-day dynamics:
- Brands mentioned in AI answers. If your brand is mentioned, it’ll be highlighted in color.
- Sources (domains or URLs) used in AI answers. The numbers indicate the order in which the AI listed them. Your website will also be highlighted
- Cached copies and texts of AI answers for you to check how AI responds to your target prompts.

Historical data on sources in AI answers
Going deeper into AI answer analytics, you can check the history of the sourced domains and URLs. For this, go to the Sources section of AI Results Tracker. The process is the same as before: choose AI search engines and prompts and set a timeframe.

You’ll see the list of domains and URLs cited for your selected prompts during the selected period of time, as well as metrics such as coverage, Domain Trust, page traffic, and more.

Historical website audit data
You can check your website’s technical health history with SE Ranking’s Website Audit Tool. If you’ve already audited your website at least two times, you can compare the results under the Crawl Comparison section. Just choose two dates to compare, then note which metrics improved or declined.

In turn, in the Issue Report section, you can see all detected technical issues with a breakdown into Current, Fixed, and New.

How to make use of historical website traffic data
Let’s consider several examples of situations where historical data can be very helpful for your projects.
Competitor and overall niche analysis
Say you want to analyze a competitor’s search engine promotion strategy in detail to understand what specific steps they took to get to where they are today. Of course, analyzing data for the current month alone just won’t do the trick.
So, start the competitor analysis by entering the domain of your interest into the Competitive Research Tool and go to the Organic Traffic Research section. There, you will see that your competitor had a surge in traffic in February 2025.

Next, select February 2025 from the drop-down calendar menu at the top of the screen, and the service will populate the page with domain traffic data for the selected time period.
This is where all the real fun starts as you begin the in-depth analysis. To do this, go to the Ranking Changes section and make use of quick filters to see only the necessary keywords, like all those who have increased their ranking position, for example. You are also welcome to sort table data by columns like difficulty, position, search volume, etc.

This will allow you to see keywords with the most significant impact on the site’s traffic metrics. On top of that, you can also find out what page of the analyzed domain was ranking for a specific keyword during the selected time period. Let’s say you want to get more data on the keyword “weight squats”.

Click on this keyword in the table, and you will be redirected to the Keyword Research Tool. Under the SERP Overview section here, you will see the top 100 websites that were ranking for the analyzed keyword in February 2025.

If you want to find out what was happening to other niche players, like when a specific site saw growth, go back to the Competitive Research Tool and continue the historical data analysis. Under Competitors, you can analyze any rival site’s activities in closer detail.
Under the Pages and Subdomains sections, you can see which pages or subdomains drove the most traffic to the site during the selected period.
With the help of the Paid traffic research section, you can get valuable insights into your competitors’ paid search activities. Analyzing Ads History allows you to get a good understanding of a rival’s paid ad campaign strategy, and what copy was used in the ads to drive results.
For long-term website traffic analysis (e.g., over a year), export monthly visitors data and combine it in a spreadsheet.
Tracking your AI search visibility over time
Let’s say you’ve been tracking your brand’s presence in AI answers for a few months with AI Results Tracker and notice a drop in AI Mode links to your website. For example, the screenshot shows a drop from 4 links on December 18 to 1 link on December 19.

To investigate further, you can check the historical data for these days. Choose the timeframe in the calendar at the top of the Rankings tab, and you’ll see how your positions and mention frequency changed day by day and what prompts were affected. In our case, we can see that for 3 out of 4 prompts, AI Mode didn’t include links to the target website in its answer, and for one prompt, that link actually climbed one position up.

From here, you can head to the Competitors tab and check which brands or domains started appearing in your place.

You can also go to the Sources tab to analyze which URLs and websites gained visibility for your target prompts. This can reveal content gaps or new competitors entering the space. Maybe a competitor published a comprehensive guide that’s now being cited, or perhaps a high-authority site updated their content and pushed you down in the source list.
This kind of analysis helps you take action like for example updating your content to better match what AI systems are looking for.
Getting started on a new project
Another example of how historical data can be used would be when you start working with a website that’s new to you but has been up for a while. This sort of thing can happen when a new team member becomes responsible for a website or when SEO agencies get new customers with existing sites.
But by historical data, you can go back in time month-by-month to see what promo strategy the analyzed website used: what worked, what didn’t, how content was developed, which keyword groups gained momentum, and whether ranking drops were tied to algorithm updates or manual penalties. The list goes on and on, and everything really depends on the SEO expert’s and the project’s goals.




