SEO-Mitbewerber mit SE Ranking analysieren: 8 einfache Schritte
Der entscheidende Faktor im SEO ist nicht, Google dazu zu bringen, deine Website zu mögen. Es geht darum, dass Google deine Website mehr mag als die deiner Konkurrenz. Dasselbe gilt inzwischen auch für KI-Suchmaschinen.
Dafür musst du jederzeit wissen, was deine Mitbewerber tun und wie sie es tun. Deine digitalen Rivalen sind außerdem eine wertvolle Quelle für bewährte Ansätze, von denen du direkt profitieren kannst.
Die Konkurrenzanalyse ist komplex – mit SE Ranking hast du aber alle Tools, die du dafür brauchst:
- Wettbewerbsanalyse: Verstehe, was deine Mitbewerber in der organischen und bezahlten Suche sowie in KI-Antworten tun.
- Rank Tracker: Verfolge deine eigenen Keyword-Rankings und die deiner Mitbewerber.
- KI-Sichtbarkeits-Tools: Sieh, welche Mitbewerber bei deinen Ziel-Prompts in KI-Antworten auftauchen.
- Backlink Checker und Backlinks Monitoring: Erhalte eine Übersicht der Backlinks deiner Mitbewerber und behalte deren Status im Blick.
- Insights: Entdecke neue Seiten und Keywords von Mitbewerbern, die sich in den SERPs nach oben gearbeitet haben.
In diesem Artikel zeigen wir dir Strategien, mit denen du mithilfe dieser Tools verwertbare Erkenntnisse über deine Online-Konkurrenz gewinnst.
1. Wettbewerber in der organischen, bezahlten und KI-Suche überwachen
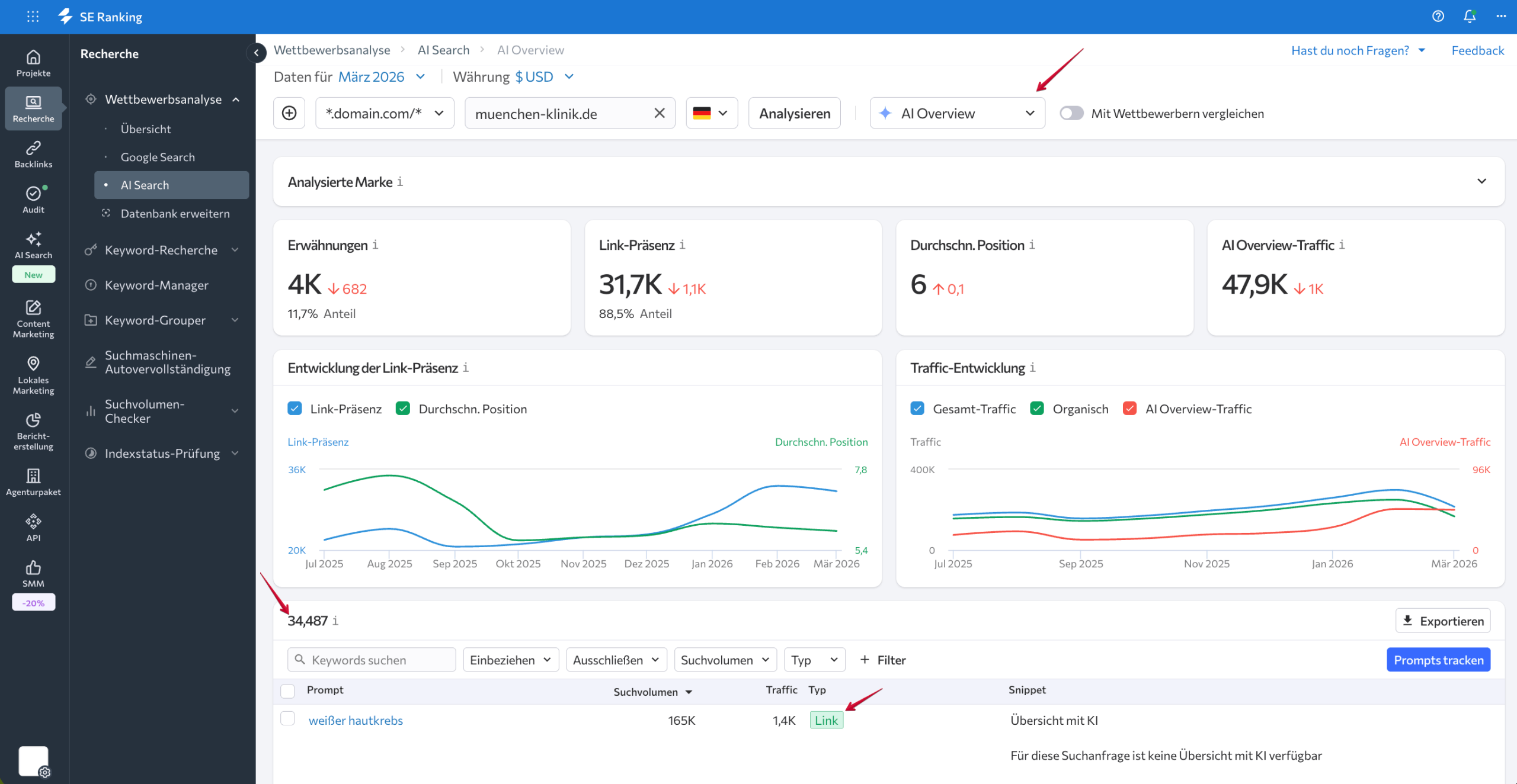
Nachdem du herausgefunden hast, wer deine Wettbewerber sind, besteht der nächste Schritt darin, ihre Online-Strategien zu analysieren. Das Wettbewerbsanalyse-Tool von SE Ranking liefert dir eine detaillierte Analyse der SEO- und PPC-Strategien deiner Konkurrenz, inklusive KI-Sichtbarkeitsdaten.
Dank seiner Competitive-Intelligence-Funktionen bekommst du tiefe Einblicke in die Performance-stärksten Keywords deiner Mitbewerber. So erkennst du, welche Seiten und Anzeigenkampagnen den meisten Traffic generieren. Zusätzlich siehst du Markenerwähnungen und Links in KI-Antworten von ChatGPT, Perplexity, Gemini, AI Overviews und AI Mode. Das Tool hilft dir außerdem dabei, die Domain Authority deiner Mitbewerber zu bewerten, ihr Backlink-Profil zu analysieren und vieles mehr.

Die Dashboards im Bereich Übersicht zeigen Traffic-Trends, Keyword-Dynamiken und die Backlink-Entwicklung der analysierten Domain oder URL. Du bekommst auch Einblicke in die Traffic-Verteilung nach Ländern, die Keyword-Verteilung nach Ranking-Positionen sowie die Suchintention der Anfragen. So verstehst du, auf welche Keyword-Typen deine Mitbewerber setzen. Vergleichbare Daten gibt es auch für bezahlte Suchanzeigen.
Wie der Name sagt, gibt dir der Bereich Google Search einen detaillierten Überblick darüber, wie die analysierte Domain oder URL in der Google-Suche abschneidet. Standardmäßig siehst du die organischen Daten, kannst aber jederzeit zum Tab für bezahlte Suche wechseln.

Beginnen wir mit den organischen Daten. Dieser Tab enthält eine detaillierte Tabelle der Keywords, die Besucher auf die Website des Mitbewerbers leiten, zusammen mit den wichtigsten SEO-Metriken für jeden Begriff, etwa Suchvolumen, Keyword Difficulty, Ranking-Position, Search Intent und geschätztes Traffic-Volumen.

Anders als die meisten anderen Monitoring-Tools ermöglicht SE Ranking auch das Identifizieren und Tracken von Keywords, die AI Overviews auslösen. Um Mitbewerber-Keywords mit AI Overviews zu finden und zu überwachen, nutze einfach den entsprechenden Filter oberhalb der Tabelle.

Wenn du zum Tab Bezahlt wechselst, siehst du die Keywords, auf die die Website in ihren Anzeigen setzt. Noch tiefer gehst du mit dem Subtab Ads-Verlauf, der aktuelle und vergangene Google Ads deiner Mitbewerber zeigt. Nutze diese Daten, um nur die wirkungsvollsten Anzeigen für dein Business zu identifizieren.

Du bekommst eine Liste der meistgebuchten Keyword-Anzeigen inklusive Reichweite, geschätztem Traffic-Volumen, Traffic-Anteil, Suchvolumen, Wettbewerbsstärke und Cost-per-Click. Für jede Anzeige gibt es außerdem eine Vorschau mit Titel, URL und Beschreibung. Das ist eine solide Grundlage, um eigene Anzeigen zu entwickeln, die im Wettbewerb um Klicks bestehen.

Für die KI-Suchsichtbarkeit wechselst du zum Tab AI Search. Wähle dort das KI-System (AI Overviews, AI Mode, Gemini, Perplexity oder ChatGPT). Das Tool zeigt dir dann die Prompts, die Erwähnungen und Links zur analysierten Marke auslösen. Du kannst auch den Text der KI-Antwort lesen, um den Kontext besser zu verstehen.

Wenn du einen Prompt entdeckst, den du tracken möchtest, füge ihn direkt zu deinem Projekt hinzu. Wähle den Prompt aus und klicke auf Prompts tracken.

Ein Klick auf den Prompt startet außerdem eine Keyword-Recherche mit weiteren Informationen zum Potenzial des Prompts.
2. Keyword-Rankings der SEO-Mitbewerber parallel zu deinen eigenen verfolgen
Beim Anlegen einer Website in SE Ranking kannst du deine direkten Mitbewerber entweder aus einer Liste von Vorschlägen auswählen oder manuell hinzufügen, wenn du sie bereits kennst.

Hinweis: Du kannst die Projekteinstellungen auch nachträglich aufrufen und Mitbewerber jederzeit ergänzen.
Das Tool erlaubt es dir, bis zu 20 Mitbewerber hinzuzufügen (je nach Abo-Plan) und ihre Keyword Rankings für dieselben Keywords zu tracken, die du selbst verfolgst. Die Rankings werden in denselben Suchmaschinen und Regionen ermittelt, die du für dein Projekt festgelegt hast.
Die Ergebnisse siehst du im Subtab Hinzugefügte Mitbewerber unter dem Bereich Meine Mitbewerber. Die Ansicht Gesamt gruppiert die Ranking-Daten nach Suchmaschine und zeigt die Ranking-Positionen deiner Website für jedes Keyword im Vergleich zu deinen Mitbewerbern.

Die Ansicht Detailliert liefert genaue Informationen zu den Ranking-Positionen jedes einzelnen Mitbewerbers.

So siehst du auf einen Blick, wie deine Keyword-Rankings im Vergleich zur Konkurrenz abschneiden. Das Tool hilft dir außerdem dabei, plötzliche Ranking-Veränderungen zu erkennen. Fällt eines deiner Top-Keywords in den Rankings ab, lohnt es sich zu prüfen, ob dasselbe auch bei deinen Mitbewerbern für dieses Keyword passiert ist.
Das Insights-Feature von SE Ranking bietet ähnliche Daten. Es informiert dich über Keywords und Seiten, bei denen Impressionen oder Klicks deutlich gestiegen oder gesunken sind.

Das Tool nimmt dir das manuelle Filtern und Sortieren ab, indem es Daten automatisch sammelt, auswertet und übersichtlich aufbereitet. Verbinde dazu dein SE Ranking-Projekt mit der Google Search Console.
3. Sichtbarkeit der Mitbewerber prüfen
Der Tab Sichtbarkeits–Rating im Bereich Meine Mitbewerber zeigt dir die Website-Sichtbarkeit deiner eigenen Website und deiner SEO-Konkurrenten in allen relevanten Suchmaschinen, inklusive einer Sichtbarkeitsbewertung für alle erkannten Mitbewerber. Das geht über deine 20 hinzugefügten Rivalen hinaus. Die Bewertung jedes Mitbewerbers wird nach seinem Gesamtsichtbarkeitswert für deine Ziel-Keywords sortiert.

Regelmäßige Sichtbarkeitschecks helfen dir, die Keyword-Sichtbarkeit deiner Website mit der deiner Rivalen für ausgewählte Keywords zu vergleichen. Du bekommst außerdem eine Liste der führenden Anbieter in deiner Branche, um die Ranking-Analytics deiner Website realistisch einzuordnen und SEO-Ergebnisse zu bewerten.
Wer seine Website-Sichtbarkeit kontinuierlich im Blick behält, kann nicht nur Traffic-Schwankungen frühzeitig erkennen, sondern auch leichter zwischen direkten und indirekten Mitbewerbern unterscheiden. Metriken wie Traffic-Prognose, Anteil der Keywords in den Top 10, Domain Trust Score und die Gesamtzahl der verlinkenden Domains helfen dir dabei, fundierte Entscheidungen über Mitbewerber-Websites zu treffen.
4. Mitbewerber identifizieren, die auf deine Keywords abzielen
Ein weiterer Ansatz zur Mitbewerberbeobachtung ist die Analyse deiner SERP-Konkurrenten. Das SERP-Competitors-Tool gibt dir verwertbare Einblicke in die Top-100-Suchergebnisse für jede Suchanfrage in deinem Projekt, inklusive der Ranking-Entwicklungen der dort platzierten Websites.

Wähle die Ziel-Keywords deiner Kampagne aus und beobachte, wie sich die Suchergebnisse im Laufe der Zeit verändern. So kannst du deine Top-20-Mitbewerber tracken und alle Websites, die das Potenzial haben, zu direkten Rivalen zu werden.
Ein Klick auf ein Suchergebnis zeigt dir, wie sich die Ranking-Position der jeweiligen Website über die Zeit entwickelt hat. Mit diesen Daten erkennst du, ob ein Mitbewerber gerade stark wächst und kurz davor ist, zum direkten Konkurrenten zu werden. Markiere potenzielle Mitbewerber mit einem Tag, um ihre Rankings besonders im Blick zu behalten, und schaue dir ihre frühere Entwicklung an, um zu verstehen, wie sie bei bestimmten Keywords gewachsen sind.

Das SERP-Competitors-Tool erlaubt dir außerdem, globale Nischen-Veränderungen für deine Ziel-Keywords zu verfolgen und zu beobachten, wie sich das SERP-Umfeld entwickelt. Du kannst die Top 10 oder Top 100 analysieren, um neue Akteure zu entdecken, ob ganz neue Websites oder etablierte Domains, die ihr Keyword-Spektrum zuletzt ausgebaut haben.
Nicht zuletzt lässt sich das Tool nutzen, um die Brand-SERPs deiner Mitbewerber zu überwachen. Wer die Namen der Mitbewerber als Ziel-Keywords hinzufügt, sieht auf einen Blick, ob er selbst für die wichtigsten Keywords ganz oben rankt, und merkt schnell, wenn ein Mitbewerber mit negativer PR gegen dich vorgeht.
5. Share of Voice im Vergleich zur Konkurrenz messen
Der Share of Voice (SoV) zeigt, wie stark deine Marke im Vergleich zu Mitbewerbern in der Suche präsent ist. SE Ranking berechnet den SoV auf Basis des geschätzten organischen Traffics für deine Ziel-Keywords, bezogen auf die Top-20-Positionen in den Suchmaschinen, die du in deinem Projekt festgelegt hast.
Die Daten findest du im Bereich Meine Mitbewerber unter dem Dropdown-Menüpunkt Share of Voice. Ein übersichtliches Widget zeigt dir den SoV deiner Website auf einen Blick.

Für eine tiefere Aufschlüsselung gibt es eine detaillierte Tabelle, die die Suchperformance deiner Domain mit der deiner Mitbewerber vergleicht. Deine eigene Domain ist dabei farblich hervorgehoben. Die Tabelle listet die Top-20-Domains nach geschätztem Traffic aus deinen Ziel-Keywords.

Besonders relevant sind folgende Parameter:
- URLs in den Top 20: Dieser Bereich zeigt, welche Seiten einer Domain für deine Keywords in den Top 20 ranken – inklusive der Anzahl rankender Keywords, SoV und geschätztem Traffic.

- Keywords in den Top 20: Hier siehst du die konkreten Keywords, für die eine Domain in den Top 20 rankt, sowie Suchmaschine, Ranking-Position, Share of Voice und Traffic-Prognose.

Wer den SoV seiner Mitbewerber kontinuierlich verfolgt, erkennt bedeutsame Verschiebungen in deren SEO-Strategie. Steigt der SoV eines Mitbewerbers plötzlich stark an, hat dieser möglicherweise eine neue SEO-Initiative gestartet oder substanzielle Website-Updates vorgenommen.
6. Mitbewerber in der KI-Suche identifizieren und ihre Positionen verfolgen
Neben der klassischen Suche konkurrierst du auch in KI-generierten Antworten – von AI Overviews und AI Mode bis hin zu Gemini, Perplexity und ChatGPT. Mit dem KI-Ergebnis-Tracker von SE Ranking erkennst du diese Mitbewerber und trackst ihre Performance parallel zu deiner eigenen.
Zunächst fügst du deine Ziel-Prompts zum Tracking hinzu, entweder beim Anlegen eines Projekts oder jederzeit danach. Ab dem Tag der Eingabe beginnt das Tool mit der Datenerhebung.

Der KI-Ergebnis-Tracker hat drei Tabs:
- Rankings: Hier siehst du die Performance deiner Prompts, Markenerwähnungen, Links zu deiner Website und tägliche Positionsveränderungen.
- Mitbewerber: Dieser Tab zeigt, welche anderen Websites für deine Tracker-Prompts erscheinen und wie sich ihre Positionen verändern.
- Quellen: Hier findest du die am häufigsten zitierten Quellen für deine Prompts mit Metriken wie Coverage, Domain Trust, Seiten-Traffic und mehr.

Für die Mitbewerberbeobachtung ist der Tab Mitbewerber entscheidend. Er hilft dir, neue Konkurrenten in der KI-Suche zu identifizieren, zeigt, welche Marken dich bei bestimmten Prompts überholen, und lässt dich Mitbewerber-Positionen im Zeitverlauf tracken.
Wähle Ziel-Prompt, KI-Suchmaschine und Zeitraum aus. Pro Prompt siehst du eine Timeline der täglichen KI-Antworten mit dir und deinen Mitbewerbern. Zunächst werden KI-Erwähnungen angezeigt – also Marken, die in KI-Antworten genannt werden. Darunter folgen KI-Quellen-Links, also Domains und Seiten, die als Quellen in KI-Antworten verwendet werden. Deine eigene Marke und Domain sind dabei farblich hervorgehoben.

Wenn du mit der Maus über eine gelistete Quelle fährst, kannst du diesen Mitbewerber mit dem Wettbewerbsanalyse-Tool von SE Ranking näher untersuchen, die von der KI verwendete Originalseite aufrufen oder den Link für Outreach oder zur Weiterverwendung kopieren.
7. Backlinks der Mitbewerber analysieren und vergleichen
Backlinks sind für SEO unverzichtbar, weil Suchmaschinen wie Google Websites mit einer soliden Anzahl hochwertiger Backlinks als vertrauenswürdiger einstufen. Mit dem Backlink Checker kannst du alle Backlinks einer beliebigen Domain aufdecken – ob deine eigene oder die eines Mitbewerbers – und so verstehen, über welche Kanäle deine Konkurrenz ihre Autorität in Suchmaschinen aufbaut.
Mit dem Backlink-Checker-Tool findest du tote, aktive und verlorene Backlinks einer beliebigen Domain, egal ob die eigene oder die eines Konkurrenten.
Das Tool hilft dir außerdem beim Aufbau einer Liste potenzieller Kooperationspartner und bei der Analyse der Anchor-Text-Strategien deiner Mitbewerber. Achte auf die verwendeten Link-Typen, ihre Entwicklung, das Verhältnis von Dofollow- zu Nofollow-Links, die am stärksten verlinkten Seiten und mehr.
Am Ende liefert dir die Backlink-Analyse die Daten, die du brauchst, um eine gezielte Linkaufbau-Strategie zu entwickeln.
Eine Liste aller Backlinks der Konkurrenz erhalten
Der Backlink Checker bietet Tabs mit Übersichten zum Backlink-Profil der Website, zu verlinkenden Domains, Anchor Texts, Seiten, IPs und den Backlinks selbst.

Die Übersicht liefert eine Momentaufnahme des Backlink-Profils. Metriken wie Domain Trust und Page Trust zeigen, wie autoritär die analysierte Website und ihre Hauptseite sind. Außerdem siehst du, wie viele einzigartige Websites auf die Mitbewerber-Domain verlinken, und die Gesamtzahl der Backlinks und Anchor Texts.

Der Report markiert tote Links und toxische Backlinks. Visuelle Diagramme zeigen die Backlink-Entwicklung im Zeitverlauf – inklusive Gewinne und Verluste – und heben die häufigsten Keywords in diesen Links hervor.
Im Tab Verlinkende Domains findest du alle Websites, die auf einzelne Mitbewerber verlinken, mit Daten zu Domain Trust, geschätztem Traffic, Anzahl der Backlinks und Erkennungsdatum.

Der Abschnitt Backlinks liefert Informationen zu aktiven, neuen und verlorenen Mitbewerber-Backlinks sowie die wichtigsten SEO-Daten: Domain Trust, Page Trust, Toxizitätswert, Traffic-Schätzung, Anchor Text, Backlink-Typ (Dofollow/Nofollow) und mehr.

Besonders relevant sind hier Domain Trust und Page Trust: Diese Metriken sagen voraus, wie gut eine Domain oder Seite in der Suche ranken wird. Bessere Scores bedeuten eine höhere Wahrscheinlichkeit für gute Rankings. Das hilft dir, die aussichtsreichsten Websites für eine Kontaktaufnahme zu identifizieren.
Der Abschnitt Ankertexte zeigt, welche Anchor Texts in den gefundenen Backlinks verwendet werden. Du kannst die Liste nach Wortanzahl filtern und sehen, wie viele Backlinks oder verlinkende Domains den jeweiligen Anchor Text nutzen, aufgeteilt nach Dofollow und Nofollow.

Backlinks von Mitbewerbern, die du besonders im Auge behalten möchtest, kannst du markieren und direkt zum Backlink-Monitor-Tool hinzufügen.

Den Status von Mitbewerber-Backlinks tracken
Nachdem du die gewünschten Mitbewerber-Backlinks dem Backlinks Monitoring hinzugefügt hast, erhältst du zusätzliche Informationen zu jedem Link und kannst dessen Status rund um die Uhr im Blick behalten.
Obwohl das Tool ursprünglich für das Monitoring des eigenen Backlink-Profils entwickelt wurde, liefert es auch für Mitbewerber-Backlinks wertvolle Daten: tatsächlicher Status (ist der Backlink auf der Seite vorhanden oder nicht), Google-Indexierungsstatus, Anchor Text, Ziel-URL, Backlink-Typ und Ersterkennungsdatum.
8. Benachrichtigungen erhalten, wenn eine Mitbewerber-Seite aktualisiert wird
Das Tool zum Monitoring der Seitenänderungen von SE Ranking erkennt jede Änderung an einer Seite deiner Wahl und benachrichtigt dich, sobald etwas passiert.

Du kannst beispielsweise die Preisseite eines Mitbewerbers hinzufügen und wirst sofort informiert, wenn Preise oder Leistungen aktualisiert werden. Oder du überwachst die Blog-Startseite und erfährst als Erster, wenn neuer Content erscheint.

Konzentriere dich dabei auf Seiten, die für deine Ziel-Keywords in den Top 3 oder Top 10 ranken. So erkennst du Änderungen an Inhalten, Überschriften, Title und Description sowie Anpassungen an der internen Verlinkung.
Du kannst konfigurieren, welche Seitenelemente überwacht werden sollen: Titel, Description, Keywords, Überschriften, Inhalte, Links, robots.txt, HTTP-Status, Indexierungsstatus und mehr.
Füge die wichtigsten Seiten zum Monitoring hinzu und das Tool informiert dich per E-Mail über alle Updates. Du musst die Websites deiner Mitbewerber nicht mehr manuell besuchen. SE Ranking hält dich automatisch auf dem Laufenden.
BONUS: Technisches SEO-Setup der Mitbewerber analysieren
Lerne noch mehr über deine Konkurrenz und decke ihre technischen SEO-Grundlagen auf, indem du ein Website-Audit durchführst. Das hilft dir zu verstehen, warum sich deren Rankings im Vergleich zu deinen plötzlich verändern.
Das Website Audit-Tool zeigt dir, wie suchmaschinenfreundlich die Websites deiner Mitbewerber für Crawler wie Googlebot sind. Es findet technische Fehler und bewertet die Website anhand aller wichtigen technischen SEO-Kriterien. Am Ende erhältst du einen Report mit Einblicken in den technischen Zustand der Mitbewerber-Website.
Regelmäßige Audits zeigen dir, wie Mitbewerber ihre Website von Woche zu Woche weiterentwickeln – damit du in allen Bereichen mithalten oder vorausarbeiten kannst.
Unser Fazit zu Wettbewerbsanalysen mit SE Ranking
Wer dauerhaft erfolgreich sein will, kommt an systematischer Konkurrenzanalyse nicht vorbei, egal ob das Business gerade erst startet oder schon seit Jahren am Markt ist.
Die Aktivitäten der Mitbewerber kanalübergreifend zu verfolgen, macht deine Gesamtstrategie stärker als die der Konkurrenz. Das Ziel sollte sein, alle relevanten Mitbewerber zu überwachen – ohne spezialisierte Tools ist das ein enormer Zeitaufwand.
SE Ranking gibt dir dafür alles an die Hand, was du brauchst: vom Keyword-Ranking-Tracking bis zur Backlink-Überwachung. Teste SE Ranking 14 Tage lang kostenlos und verschaffe dir einen echten Wettbewerbsvorteil.



