Die 8 besten SEO KI Tools für 2025
In der SEO-Welt macht sich Panik breit – KI erobert die Suche, Google AI Overviews und AI Mode verdrängen klassische Rankings und die Sichtbarkeit schwindet. Wir sehen das nicht ganz so dramatisch. Warum nicht dieselbe Technologie für uns arbeiten lassen?
KI kann auch in der Suchmaschinenoptimierung ein mächtiger Hebel sein. Mit den richtigen KI-Tools für SEO gewinnst du die Kontrolle zurück, beschleunigst Prozesse und entdeckst neue Chancen.
In diesem Artikel findest du die 8 besten SEO KI Tools – nicht nur für Content-Erstellung, sondern auch für Analyse, Automatisierung, Tracking und AI Visibility. Wenn du dich darüber hinaus für klassische SEO-Plattformen interessierst, empfehlen wir unseren Vergleich der 15 besten SEO-Tools 2025.
Die 4 wichtigsten Kategorien von SEO KI Tools
Nicht jedes Tool, das „KI“ im Namen trägt, verbessert automatisch deine Rankings oder spart wirklich Zeit. Aus der Vielzahl an verfügbaren KI-Tools für SEO haben wir vier Kategorien identifiziert, die SEO-Profis und Agenturen heute den größten Mehrwert bieten:
- KI-Tools für Automatisierung: Für zeitsparende Workflows bei Briefings, Keyword-Clustering und Analysen
- KI-Content-Erstellung: Für skalierbare Inhalte, die wirklich ranken
- Tools für Sichtbarkeits-Tracking: Damit du SERP-Veränderungen und Visibility in KI-gesteuerten Suchumgebungen wie Google AI Overviews im Blick behältst
- KI-gestützte Optimierung: Smarte Tools zur Verbesserung deiner Inhalte, Metadaten und Seitenstruktur
Top SEO KI Tools auf einen Blick
- SE Ranking
- Writesonic
- OTTO SEO
- SEO bot AI
- Jasper
- Profound
- Surfer SEO
- Neuroflash
Die besten SEO AI Tools 2025 im Detail erklärt
SE Ranking
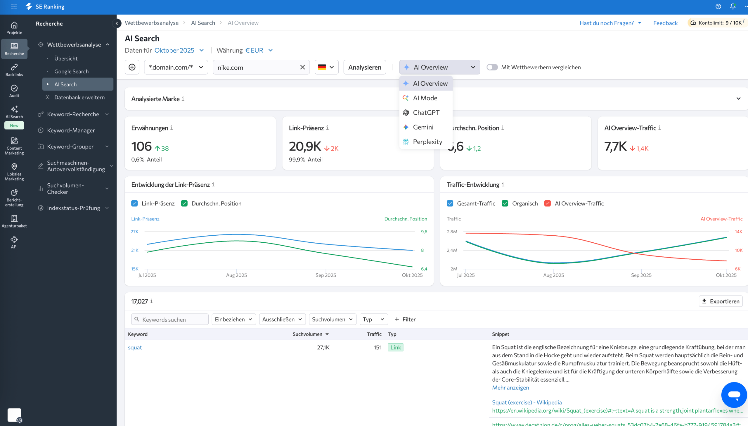
SE Ranking ist eine umfassende Plattform für Suchmaschinenoptimierung mit KI-Funktionen für Analyse, Onpage-Optimierung, Monitoring und Content-Erstellung. Ergänzend zu klassischen SEO-Werkzeugen bietet das Tool seit Einführung der KI-gestützten Suche spezialisierte Module zur Analyse der Sichtbarkeit in AI Overviews, im AI Mode und in LLM-Antwortsystemen wie ChatGPT.

AI Search Toolkit
SE Ranking hat ein eigenes AI Search Toolkit entwickelt, um Unternehmen dabei zu unterstützen, sich an die zunehmende Bedeutung generativer KI in den Suchergebnissen anzupassen. Anstatt KI-basierte Sichtbarkeit als Nebenfunktion zu behandeln, bietet die Plattform spezialisierte Tools, um Leistung zu verfolgen, zu analysieren und zu vergleichen
SE Ranking konzentriert sich dabei auf die derzeit wichtigsten KI-Suchmaschinen: Google AI Overviews, den AI Mode, der seit Kurzem auch in Deutschland verfügbar ist, sowie Chatbots wie ChatGPT, Perplexity und Gemini.
Funktionen im Überblick:
- AI Overviews Tracker: Überwacht, welche deiner Keywords KI-generierte Antworten auslösen, ob deine Website über Links oder Marken-Nennungen zitiert wird und wie sich deine Sichtbarkeit im Zeitverlauf verändert. Außerdem zeigt das Tool, welche Wettbewerber in diesen Antworten erscheinen, damit du deine Performance direkt vergleichen kannst.

- AI Overviews- und AI-Mode-Analyse-Tools: Ermöglichen es, jede beliebige Domain zu analysieren und zu sehen, wie oft deren Marke in AI Overviews und im AI Mode erscheint und welche Seiten dort referenziert werden. Das Tool verfolgt Erwähnungen, Links, Traffic im Verhältnis zur AIO-Präsenz und historische Trends.

- KI-Sichtbarkeitsanalyse: Bietet einen Überblick über die Marken-Sichtbarkeit in ChatGPT, Perplexity und Gemini – branchen- und themenübergreifend. Du kannst jede Marke analysieren, um zu sehen, wie häufig sie erwähnt wird, welche Quellen zitiert werden, wie sich ihre Platzierung im Zeitverlauf verändert und mit welchen Keywords und Phrasen sie am häufigsten in Verbindung gebracht wird.

Content Editor mit KI-Textgenerator
Der Content Editor nutzt KI, um erfolgreiche Wettbewerberseiten zu analysieren und daraus konkrete Empfehlungen für Keywords, Struktur und Content-Parameter abzuleiten. So entstehen sofort nutzbare Briefings für suchmaschinenoptimierte Inhalte.
Mit dem integrierten KI-Textgenerator kannst du Texte erstellen, die sowohl für SEO als auch für AI Overviews optimiert sind – passend zu Ton, Zielgruppe und inhaltlichen Zielen. Entwürfe lassen sich schrittweise entwickeln, bestehende Inhalte überarbeiten und so optimieren, dass das Ergebnis natürlich wirkt – wie von Menschen geschrieben.

Zusätzliche Funktionen wie die integrierte Plagiatsprüfung ermöglichen es, Inhalte direkt im Editor auf mögliche Übereinstimmungen zu prüfen, ohne zwischen Tools wechseln zu müssen.
Der Content Score gibt Auskunft über Qualität und Relevanz eines Textes und hilft dabei, Verbesserungspotenziale zu identifizieren. Bewertet werden unter anderem Zeichenanzahl, Überschriftenstruktur, Keyword-Einsatz sowie visuelle Elemente wie Bilder oder Tabellen.
Für Nutzer, die bevorzugt in Google Docs arbeiten, steht ein Add-on zur Verfügung. Nach dem Export eines Textes aus dem Content Editor kann das Add-on installiert und genutzt werden, um Inhalte auch dort mit den bekannten Funktionen weiterzubearbeiten.
Automatisierung und API
SE Ranking bietet ein leistungsstarkes Data Product (API), das sich flexibel für verschiedenste Zwecke integrieren lässt – unter anderem mit Make, einer intuitiven No-Code-Plattform zur Automatisierung von Workflows. So kannst du ohne Programmierkenntnisse wiederkehrende Aufgaben automatisieren, KI-gestützte Prozesse steuern und innovative Use Cases umsetzen.
Mit der SE Ranking App in Make lassen sich Reports, Statistiken, Projekte, Anfragen und Website-Audits direkt aus deinem SE Ranking Account heraus verwalten.
Preis und Reviews
„Der Preis ist top, die Ergebnisse sind präzise, und die zahlreichen Tools und Funktionen machen das SEO-Management einer Website deutlich einfacher. Die Plattform ist leicht zu erlernen, und die automatisierten Reports sparen jeden Monat spürbar Zeit“ – so beschreiben Nutzer ihre Erfahrung mit SE Ranking.
Die Plattform erzielt hohe Bewertungen auf G2 (4,8/5), Capterra (4,7/5), OMR (4,7/5) und überzeugt dabei auch mit fairen Preisen:
- Essential: 59 €/Monat
- Pro: 109 €/Monat
- Business: 235 €/Monat
SE Ranking bietet eine 14-tägige kostenlose Testphase. Bei jährlicher Abrechnung sparst du 20 % auf alle Tarife. Der Content Editor und die AI Search Tools sind als optionale Add-ons erhältlich.
Writesonic
Writesonic bietet eine breite Palette an KI-Tools für SEO-Automatisierung, Content-Erstellung und die Analyse der Sichtbarkeit in KI-Suchmaschinen. Die Plattform vereint datenbasierte Optimierung mit kreativen Textfunktionen und richtet sich damit an Marketer, SEOs und Content-Teams gleichermaßen.

SEO AI Agent
Der SEO AI Agent von Writesonic kombiniert Echtzeit-Datenanalyse, Wettbewerbsrecherche und SEO-Optimierung in einem System. Er greift auf Datenquellen wie Google Analytics und die Google Search Console zu, um aktuelle SERP-Daten zu analysieren und darauf basierende Handlungsempfehlungen zu geben. Zu den Funktionen gehören Keyword-Recherche, die Erstellung von Meta-Tags und Inhalten mit relevanten Keywords, technische Site-Audits, Optimierung für Rich Results sowie interne Verlinkungsvorschläge. Zusätzlich lassen sich Rankings, Traffic und weitere Leistungskennzahlen in Echtzeit überwachen.
AI Article Writer
Der AI Article Writer generiert faktenbasierte, zitierfähige Blogartikel und zieht dabei Live-Daten von top-rankenden Seiten heran. Interne Verlinkungsvorschläge werden automatisch erstellt, und die Ausgabe kann direkt in Google Docs, Markdown oder WordPress erfolgen. Tonalität und Markenstil lassen sich individuell anpassen – unterstützt in über 30 Sprachen inklusive automatischer Bildgenerierung.
Nutzer sagen, dass die Qualität der generierten Texte nicht immer konsistent ist. Während einige Ergebnisse beeindruckend ausfallen, benötigen andere eine deutliche Überarbeitung, um professionellen Standards zu entsprechen.
AI Search Visibility (GEO)
Mit dem Modul AI Search Visibility (GEO) lässt sich analysieren, wie eine Marke in KI-gesteuerten Suchsystemen wie ChatGPT oder Google AI Overviews erscheint. Es zeigt, wie häufig und in welchem Kontext die Marke in KI-Antworten vorkommt, vergleicht diese Sichtbarkeit mit der Konkurrenz und identifiziert relevante Zitationsquellen. Darüber hinaus lassen sich echte KI-Antworten einsehen und auswerten, um Darstellung, Tonalität und Themenbezug besser zu verstehen.
Preis und Reviews
Writesonic erzielt Bewertungen von 4,7/5 auf G2, 4,8/5 auf Capterra und 4,0/5 auf OMR. Einige Nutzer empfinden das Tool als zu teuer, vor allem im Verhältnis zu den angebotenen Funktionen.
Das Tool bietet ein gestuftes Preismodell mit direktem Einstieg über einen kostenlosen Plan:
- Lite-Plan: 49 $/Monat
- Standard-Plan: 99 $/Monat
- Professional-Plan: 249 $/Monat – inkl. täglichem AI-Search-Tracking
- Advanced-Plan: 499 $/Monat
- Enterprise-Plan: Individuelle Preisgestaltung auf Anfrage
Bei jährlicher Abrechnung spart man 20 %.
OTTO SEO
OTTO SEO von Search Atlas ist ein KI-gesteuerter SEO-Assistent, der eine Vielzahl an Aufgaben vollständig automatisiert – von technischer Optimierung über Content-Anpassung bis hin zu lokalem SEO-Management. Besonders hervorzuheben ist die Fähigkeit, Änderungen auf tausenden Seiten gleichzeitig durchzuführen, was besonders für größere Websites und Agenturen relevant ist, die mit umfangreichen Datenbeständen arbeiten.

Nach dem Einbau eines Tracking-Pixels analysiert OTTO deine Website-Daten, greift dabei unter anderem auf Google Search Console zurück und liefert konkrete, maßgeschneiderte Handlungsempfehlungen. Die Umsetzung erfolgt direkt über das Dashboard – unabhängig vom verwendeten CMS – und ohne aufwändige manuelle Eingriffe.
Das Tool unterstützt bei der Optimierung von Meta-Tags, Überschriften, interner Verlinkung sowie bei technischen Aspekten wie strukturierten Daten, Sitemaps, robots.txt oder JavaScript-Rendering. Gleichzeitig sorgt die Plattform für konsistente lokale Sichtbarkeit, indem sie dein Google-Unternehmensprofil automatisiert pflegt und Rezensionen sowie häufige Fragen beantwortet.
Für die Content-Erstellung integriert OTTO KI-Modelle wie Claude und ChatGPT. SEO-Texte können direkt im Tool erstellt und veröffentlicht werden, ohne zwischen Anwendungen wechseln zu müssen.
Preis und Reviews
OTTO SEO von Search Atlas bietet eine siebentägige kostenlose Testphase.
- Starter-Plan: 99 $/Monat
- Growth-Plan: 199 $/Monat (regulär 249 $)
- Pro-Plan: 399 $/Monat – mit erweiterten Limits und White-Label-Funktionen
- Enterprise-Plan: Individuelle Preisgestaltung auf Anfrage
Search Atlas hat eine Bewertung von 4,7/5 auf G2. OTTO SEO selbst wird in Reviews nur selten erwähnt. In einem Nutzerbericht werden jedoch häufige Störungen und Systemausfälle bemängelt.
SEObot
SEObot ist ein KI-gestütztes SEO-Tool, das auf automatisierte Content-Produktion und technische Optimierung spezialisiert ist. Es kombiniert Funktionen wie Keyword-Recherche, Onpage-Optimierung, interne Verlinkung und mehrsprachige Inhaltserstellung mit Integrationen in gängige CMS-Systeme. Die Steuerung erfolgt über ein zentrales Dashboard, in dem Nutzer Inhalte verwalten, Veröffentlichungen planen und die Performance ihrer Beiträge analysieren können.

Nach Eingabe der URL analysiert SEObot die bestehende Website-Struktur, bewertet Wettbewerber und Nutzerintentionen und erstellt darauf basierend einen mehrmonatigen Redaktionsplan. Auf dieser Grundlage generiert das Tool automatisch Artikel inklusive Bildmaterial, Tabellen, Quellenangaben und interner Verlinkung. Die Inhalte lassen sich direkt im Dashboard freigeben, bearbeiten oder ablehnen; alternativ läuft der Prozess vollständig im Autopilot-Modus weiter.
Für die Onpage-Optimierung fügt SEObot semantisch passende Überschriften, strukturierte Daten (Schema.org) und verwandte Inhalte ein. Gleichzeitig verknüpft das Tool neue Artikel automatisch mit bereits vorhandenen Seiten, um die thematische Relevanz zu stärken. Die interne Verlinkung erfolgt kontextbezogen, ohne manuelle Pflege in Tabellen oder externen Tools.
SEObot unterstützt über 50 Sprachen und eignet sich dadurch auch für internationale oder programmatische SEO-Projekte. Inhalte können über eine Vielzahl von Integrationen (z. B. WordPress, Webflow, Ghost, Shopify, Wix, Notion) automatisch veröffentlicht werden. Ergänzt wird das System durch ein eigenes Crawling-Modul sowie ein Dashboard zur Leistungsanalyse, das Daten aus Google Search Console, GA4 und dem eigenen Bot bündelt.
Preis und Reviews
SEObot startet ab 19 $/Monat für 3 automatisch erstellte, intern verlinkte Blogartikel. Für größere Volumen stehen gestaffelte Pakete bis 150 Artikel zur Verfügung.
Agenturmodell: ab 150 Artikeln/Monat – 3,80 $ pro Artikel bei planbarer Abnahme.
Auf Bewertungsplattformen konnten wir weder Reviews noch ein Unternehmensprofil finden.
Jasper
Jasper ist eine modulare Plattform für KI-gestützte Marketingautomatisierung. Im Zentrum stehen autonome Agenten, die verschiedene Aufgaben entlang des Marketingprozesses übernehmen – von der Texterstellung bis zur Kampagnenausspielung. Das System lässt sich in bestehende Workflows integrieren und bietet Optionen zur inhaltlichen Kontrolle durch vordefinierte Markenrichtlinien und manuelle Eingriffe.

Ein zentrales Element sind sogenannte „Autonomous Marketing Agents“, die spezifische Teilbereiche wie Personalisierung, SEO-Optimierung oder Recherche abdecken. Diese Mini-Agenten arbeiten kontinuierlich im Hintergrund und greifen auf externe Datenquellen wie Semrush zurück, um Inhalte anzupassen oder interne Verlinkungen zu optimieren. Für kreative Prozesse stehen Vorlagen, ein Chat-Modul sowie ein visueller Canvas-Editor zur Verfügung, mit dem sich auch längere Inhalte, Bilder und Social-Media-Posts erstellen lassen.
Im Bereich Markenkonsistenz analysiert Jasper bestehende Inhalte und wendet definierte Tonalitäts-, Sprach- und Formatregeln automatisch an. Tools wie der „Brand Voice“-Check sowie Style- und Design-Guidelines sollen sicherstellen, dass Inhalte kanalübergreifend den festgelegten Standards entsprechen. Über Jasper IQ können Nutzer zusätzlich eigene Daten, Personas oder Produktinformationen hochladen, damit diese in die Textgenerierung einfließen.
Kampagnen lassen sich als Paket erstellen – bestehend aus E-Mails, Anzeigen, Landingpages und Social Media – und direkt über angebundene Tools veröffentlichen. Jasper unterstützt damit eine Vielzahl an Anwendungsfällen, darunter SEO, ABM, Markenführung, Produktkommunikation und performanceorientiertes Content Management.
Preis und Reviews
Jasper erzielt Bewertungen von 4,8/5 auf Capterra, 4,7/5 auf G2 und 4,2/5 auf OMR. Nutzer loben die Ergebnisse, kritisieren jedoch, dass die generierten Texte oft zu kurz sind, und sagen, dass viele der angebotenen Funktionen sich auch kostenlos über ChatGPT abbilden lassen. Außerdem heißt es, dass die Benutzeroberfläche etwas Eingewöhnung erfordert und nicht so intuitiv ist, wie sie sein könnte.
Jasper bietet eine siebentägige kostenlose Testphase für die Standard-Tarife.
- Creator: 49 $/Monat pro Sitz
- Pro: 69 $/Monat
- Business: Individuelle Konditionen über den Vertrieb
Jährliche Abrechnung spart rund 20 % gegenüber der Monatszahlung.
Profound
Profound ist ein Analyse- und Content-Toolkit, das speziell für die Anforderungen generativer Suchsysteme entwickelt wurde. Es kombiniert drei datenbasierte Analyse-Module mit einem textorientierten Editor, der auf Sichtbarkeit in KI-Antworten optimiert ist. Ziel ist es, darzustellen, wie Marken in AI-Systemen erscheinen – und auf Basis dieser Einblicke gezielt optimierte Inhalte zu entwickeln.

Das Modul AI Visibility Tracking besteht aus drei Komponenten: Answer Engine Insights analysiert, wie oft und in welchem Kontext eine Marke in Antworten von ChatGPT, Google AI Overviews, Perplexity, Copilot oder Grok genannt wird – inklusive Sichtbarkeitswerten, Stimmungsanalysen, thematischer Keywords und Zitationsquellen. Conversation Explorer zeigt, welche Nutzerfragen tatsächlich gestellt werden, welche Begriffe dominieren und wie häufig die eigene Website bei relevanten Themen erscheint. Agent Analytics wertet Serverlogs aus, identifiziert AI-Crawler-Zugriffe und misst, welche Seiten zitiert werden und ob daraus Besucherverkehr entsteht.
Der integrierte Content Editor („Profound Actions“) generiert keine Texte automatisch, sondern erstellt datenbasierte Briefings auf Basis der drei Analysequellen. Jedes Briefing enthält empfohlene Themen, Zwischenüberschriften, Keywords und vertrauenswürdige Quellen, die bereits von LLMs verwendet werden. Im Editor selbst lassen sich Entwürfe erstellen oder einfügen – dabei zeigt das Tool in Echtzeit, wie hoch die Sichtbarkeitswahrscheinlichkeit in AI-Antworten ist, unabhängig vom klassischen Google-Ranking.
Durch die Kombination von Tracking und redaktionsnaher Optimierung ermöglicht Profound gezielte Maßnahmen zur Verbesserung der Sichtbarkeit in generativen Suchsystemen. Unternehmen können so Lücken in der Darstellung erkennen, passende Inhalte entwickeln und deren Wirkung direkt über das Dashboard kontrollieren.
Preis und Reviews
Profound bietet keine klassische Testphase, aber eine kostenlose Live-Demo kann jederzeit über die Website angefordert werden.
- Lite-Paket: 499 $/Monat – bis zu 24.000 KI-Antworten täglich, 200 Prompts, 3 Nutzerplätze, Zugriff auf alle Kernfunktionen
- Enterprise-Plan: Individuelle Preisgestaltung – mit skalierbaren Limits, API-Zugriff, SSO und persönlichem Support
Der Enterprise-Plan wird im Rahmen einer Demo individuell abgestimmt.
Die Plattform erzielt auf G2 eine Bewertung von 4,6/5. Nutzer loben die wertvollen Einblicke, bemängeln jedoch eine unvollständige Modellabdeckung und technische Probleme.
Surfer SEO
Surfer SEO ist eine Plattform für datengestützte Content-Erstellung, Onpage-Optimierung und Sichtbarkeitsanalyse in klassischen Suchmaschinen und KI-gestützten Antwortsystemen. Der Fokus liegt auf der Erstellung strukturierter Inhalte, die sowohl für Google-Rankings als auch für Large Language Models (LLMs) wie ChatGPT, Gemini oder Perplexity optimiert sind.

Die integrierte Schreibumgebung Surfer AI erstellt Artikel auf Grundlage aktueller SERP-Daten und optionaler Vorlagen. Nutzer können eine gespeicherte Brand Voice hinterlegen, während das Tool automatisch vollständige Beiträge generiert – inklusive Zwischenüberschriften, Tabellen, Bildern und interner sowie externer Verlinkungen. Ein zusätzliches Panel (Coverage Booster) weist auf fehlende semantische Entitäten hin, die in KI-Antworten häufig erwartet werden. Inhalte lassen sich per API oder Zapier direkt weiterverarbeiten.
Im Content Editor erhalten Nutzer Schritt-für-Schritt-Anleitungen zur Optimierung bestehender oder neuer Texte. Ein integrierter Workflow-Modus bewertet Absätze anhand eines Content Scores, der Keyword-Einsatz, semantische Relevanz und Linkstruktur einbezieht. Mit der Funktion Auto-Optimize lassen sich bestehende Inhalte im Bulk überarbeiten, ohne die zuvor definierte Tonalität zu verändern.
Zur Messung der Sichtbarkeit in KI-Systemen steht der AI Tracker zur Verfügung. Er zeigt, wie häufig bestimmte Marken, Produkte oder Themen in Antwortsystemen wie ChatGPT, Google AI Overviews oder Perplexity erscheinen. Zusätzlich stellt Surfer SEO Playbooks zur Verfügung, die klassische SEO-Prinzipien in LLM-gerechte Strukturen übersetzen. Über das Modul Sites lassen sich Veröffentlichungen kontinuierlich überwachen und bei Bedarf direkt im Editor anpassen.
Preis und Reviews
Nutzer berichten, dass Surfer SEO im Vergleich zu anderen Tools relativ teuer ist, loben aber den Kundensupport und die Zuverlässigkeit der Plattform. Die Gesamtbewertung liegt bei 4,8/5 auf G2.
Surfer SEO bietet keine kostenlose Testphase.
- Essential: 99 $/Monat
- Scale: 219 $/Monat
- Enterprise: Individuelle Preisgestaltung auf Anfrage
Der AI Tracker ist als Add-on ab 95 $/Monat erhältlich. Bei jährlicher Zahlung spart man bis zu 20 %.
Neuroflash
Neuroflash ist eine deutsche KI-gestützte Plattform zur Erstellung, Analyse und Optimierung von Text- und Bildinhalten. Die Anwendung vereint mehrere Module in einem Arbeitsbereich, der auf die Anforderungen im digitalen Marketing, der Markenkommunikation und der Suchmaschinenoptimierung ausgerichtet ist. Inhalte können dabei nicht nur generiert, sondern auch hinsichtlich Tonalität, SEO-Tauglichkeit und emotionaler Wirkung überprüft und angepasst werden.

Das zentrale Modul ContentFlash bietet über 100 Prompt-Vorlagen sowie einen GPT-gestützten Editor zur Erstellung, Überarbeitung oder Erweiterung von Texten. Eine integrierte Seitenleiste liefert in Echtzeit SEO-Analysen, Plagiatsprüfungen und Keyword-Vorschläge. Einstellungen zur Markenstimme sorgen dafür, dass der generierte Inhalt den vorgegebenen Ton beibehält. Über ChatFlash lassen sich Inhalte zusätzlich im Dialogformat bearbeiten oder FAQ-Daten und Styleguides in den Schreibprozess einbinden – auch über eine Browser-Erweiterung.
Mit ImageFlash können Bilder in unterschiedlichen Stilen und Formaten erstellt werden. Die automatische Optimierung der Prompts erfolgt über das integrierte FLUX-System, das die Beschreibungen für bessere Ergebnisse anreichert. Pro Prompt lassen sich bis zu vier Varianten erzeugen, die direkt heruntergeladen oder für Social Media verwendet werden können.
PerformanceFlash ist auf kurze Texte wie Anzeigentitel, Produktbeschreibungen oder Betreffzeilen ausgelegt. Es bewertet Entwürfe mithilfe eines sogenannten Flash Scores, der auf neurowissenschaftlichen Modellen basiert und Hinweise zu Markenpassung, Engagementpotenzial und Tonalität liefert. Über den Bereich Brand Hub können Teams Markenrichtlinien, Wissensdokumente und individuelle Prompts zentral verwalten. Integrationen mit CMS, E-Commerce-Plattformen und Automatisierungstools wie Zapier oder Make sind über API-Anbindung möglich.
Preis und Reviews
Neuroflash bietet einen kostenlosen Einstieg mit eingeschränktem Funktionsumfang.
- Lite: 9 €/Monat
- Starter: 30 €/Monat – unbegrenzte Wörter und Bilder
- Pro: 72 €/Monat pro Nutzer – mit mehreren Brand-Voices und Knowledge-Assets
- Business: Individuelle Preisgestaltung für größere Teams
Bewertungen: 4,8 auf Capterra, 4,7 auf OMR und 4,7 auf G2. Nutzer loben die Vielseitigkeit von Neuroflash mit über 30 unterstützten Textarten, kritisieren jedoch den vergleichsweise hohen Preis.
Fazit
Wenn KI entscheidet, welche Inhalte gesehen werden, wird Sichtbarkeit zur Frage der richtigen Signale und der passenden SEO KI Tools. Die hier vorgestellten Lösungen helfen dabei, Struktur, Relevanz und Präsenz gezielt zu steuern.
Alle acht Tools verfolgen dabei einen gemeinsamen Ansatz: SEO soll nicht nur effizienter, sondern auch strategischer, datenbasierter und zukunftssicherer werden. Einige setzen auf automatisierte Content-Erstellung (z. B. SEObot, Writesonic), andere verbinden Analysefunktionen mit redaktionellen Briefings (z. B. Profound, Surfer SEO). Plattformen wie SE Ranking oder OTTO SEO decken zusätzlich technische Audits und AI Visibility ab, während Jasper und Neuroflash auf markenkonforme Inhalte und integrierte Workflows fokussieren.
Wähle das passende Tool und nutze künstliche Intelligenz als Teil deiner SEO-Strategie, nicht als Bedrohung.
